The Firm Dashboard in LawPractica gives administrators, partners, and firm managers a comprehensive view of the firm’s operational and financial performance. It consolidates key metrics such as utilization, realization, collections, and revenue trends across all lawyers, helping leadership make informed decisions.

At the top of the dashboard, users can adjust:
These filters instantly update all charts and metrics displayed on the page.

A toggle allows users to Enable Training Mode, which displays sample data for demonstration or onboarding purposes. This is useful for training new staff without exposing real firm financials.

The Utilization section shows how many hours lawyers are recording, broken down into:
It includes a month‑by‑month comparison of:
Displayed as a bar chart across all months.
The Realization panel tracks how much recorded time is being billed and converted into revenue.
Metrics include:
Charts compare:
This helps firms understand billing efficiency and workflow bottlenecks.
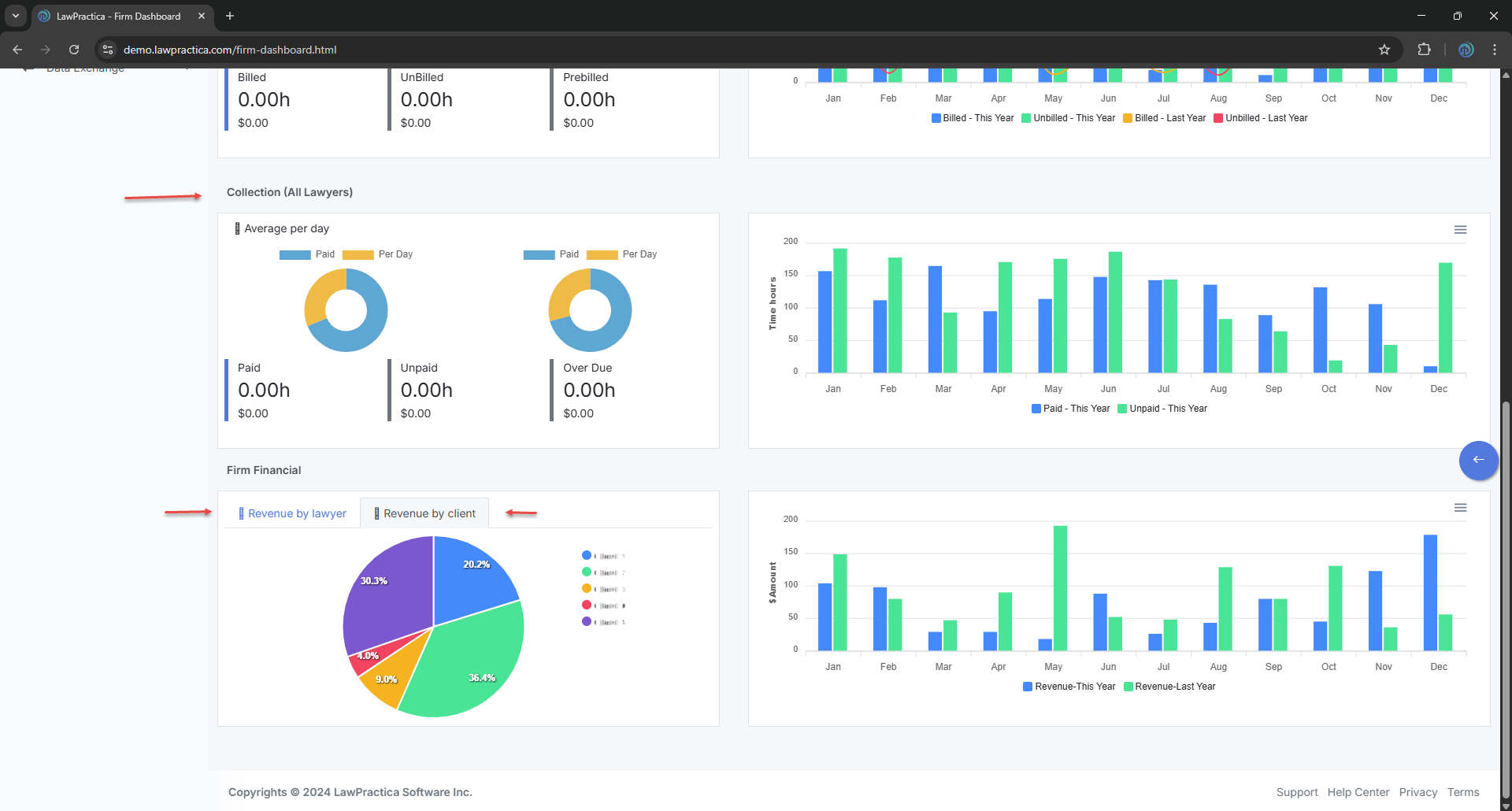
The Collection section shows how much billed work has been paid.
Metrics include:
Charts compare:
This helps firms monitor cash flow and outstanding receivables.

The Firm Financial section provides a high‑level view of revenue distribution and performance.
A pie chart shows the percentage of total revenue contributed by each lawyer (e.g., Lawyer A, Lawyer B, Lawyer C, etc.).
Displays revenue distribution across clients, helping identify top contributors.
A bar chart compares:
across all months, giving leadership insight into growth trends and seasonal patterns.
The Firm Dashboard helps law firms:
It serves as the central hub for firm‑wide performance analytics.